





发动机管理系统传感器
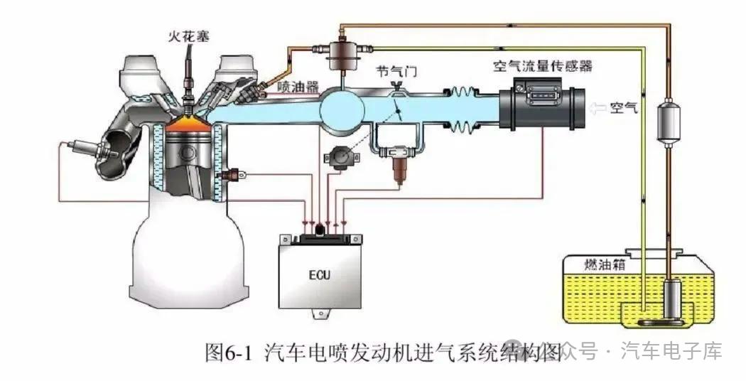
• 空气流量传感器:将吸入的空气转换成电信号发送给ECU,作为决定喷油量的基本信号之一,确保发动机在不同工况下都能获得最佳的混合气浓度。
• 进气压力传感器:根据发动机的负载状态测量进气歧管中的绝对压力,并将其转换成电信号发送给ECU,为确定喷油量提供依据。
• 水温传感器:直接检测冷却液的工作温度,确保发动机在适宜的温度下运行,当水温过高或过低时,向ECU发送信号,以便及时调整冷却系统的工作状态。





• 轮速传感器:用于监测车轮的转速,为ABS(防抱死制动系统)、ESP(车身电子稳定系统)等安全系统提供关键数据,防止车轮抱死,保持车辆的操控性和稳定性。
• 方向盘转角传感器:检测方向盘的转动角度和转动速度,ECU根据该信号判断驾驶员的转向意图,从而控制车辆的转向助力力度和稳定性控制策略。
• 车身高度传感器:用于检测车身与底盘之间的相对高度,主要应用于空气悬架或电子悬架系统,根据路况和车辆负载自动调整车身高度,提高行驶舒适性和通过性。



安全系统传感器
• 碰撞传感器:在车辆发生碰撞时,检测碰撞的强度和方向,将信号发送给安全气囊控制单元,触发安全气囊和安全带预紧器,保护车内人员的安全。
• 胎压传感器:实时监测轮胎的气压和温度,当轮胎气压过低或温度过高时,向驾驶员发出警报,提醒驾驶员及时处理,以确保行车安全。
• 夜视传感器:一般采用红外线技术,在夜间或低光照条件下,检测前方道路上的行人、动物或障碍物,并将图像信息显示在车内显示屏上,帮助驾驶员更好地看清路况。
车身电子系统传感器
• 雨量传感器:通过光学原理检测挡风玻璃上的雨量大小,自动控制雨刮器的开启和刮水频率,使驾驶员无需手动操作雨刮器,提高驾驶安全性和便利性。
• 光线传感器:感应外界光线的强度,自动控制车辆大灯的开启和关闭,以及车内仪表盘、中控台等部位的背光亮度,为驾驶员提供良好的视野环境。
• 车门开关传感器:检测车门的开关状态,当车门未关好时,车内仪表盘会显示相应的提示信息,提醒驾驶员关闭车门,确保行车安全。

▼往期精彩回顾▼
电路资料汇集
👉汽车资料汇总
电气电工、工控自动化(PLC)、单片机等资料
宝马和奔驰汽车维修故障率(通病)哪个更高?-原厂配件代工品牌汇总
中国车企智驾天梯图(附代表车型)
汽车发动机结构图、原理图、专业术语(做功课件ppt)
汽车发动机10大热门技术,电车全面取代内燃机?